More ADS-B Random Stuff
Made some changes in the last couple of days. I setup a new antenna outside and switched to different software running on a Pi that automatically feeds ADS-B Exchange). Was really painless using their Pi image, just flashing a SD card and editing some text files.
The only problem I had was related to my router/internet connections constantly making requests from different IPs. But that was a simple fix on my router (once I understood the problem anyway).
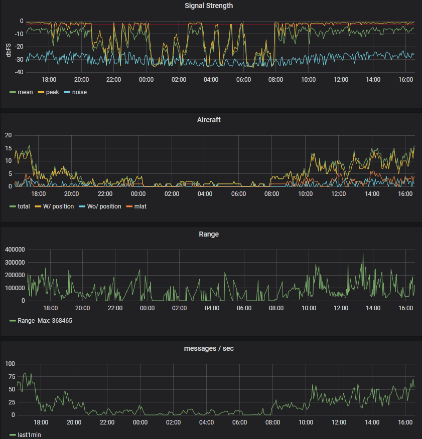
I cannot directly compare stats with my old setup, but I have received around 2,000,000 messages in the last 24 hours and furthest contact was 360Km which is quite the improvement.
I’m still not 100% happy with the results, I would love to see more activity near Tullamarine and Avalon. I don’t think there is anything in the way, so it might just be a case of needing a bigger mast.
24hr Map
Some stats
If any of this is interesting, it’s really easy to get into. There are a variety of cheap dongles, windows/linux software, and pre-setup Pi distributions. There’s also plenty of information about building your antennas like this and this
